Increased workflow efficiency with Avoma AI Coaching Assistant
"Close the quality gap with scoring and coaching feedback loops."

Increased workflow efficiency with Avoma AI Coaching Assistant
"Close the quality gap with scoring and coaching feedback loops."

What is Avoma?
Avoma is an AI-powered meeting lifecycle assistant.
It helps in
Streamlining meeting workflows
Enhance collaboration
Better conversations
Workflows before Avoma Scorecards
—> Manual feedback with the help of comments feature.

What is Avoma?
Avoma is an AI-powered meeting lifecycle assistant.
It helps in
Streamlining meeting workflows
Enhance collaboration
Better conversations
Workflows before Avoma Scorecards
—> Manual feedback with the help of comments feature.

The Challenges
Managers ofter find it difficult to evaluate their teams effectively.
Coaching their team manually, by adding comments is time-consuming and inconsistent process.


No Standardisation
There is no standardised yet flexible process to evaluate team members.
This makes it harder to identify coaching opportunities, leaving team members without clear guidance for improvement.
Problem Statement
Coaching with Scorecards
Avoma Scorecards standardise evaluations enabling actionable coaching.
AI scoring ensures consistency, while Manual scoring allows personalised feedback.

Solution
Empowering with Dashboards
Dashboards offer a clear view of performance trends.
Dashboards also provids granular insights for teams in multiple ways.
Dashboard helps identify strengths, pinpoint gaps, and drive focused coaching for continuous improvement

The Challenges
Managers ofter find it difficult to evaluate their teams effectively.
Coaching their team manually, by adding comments is time-consuming and inconsistent process.


No Standardisation
There is no standardised yet flexible process to evaluate team members.
This makes it harder to identify coaching opportunities, leaving team members without clear guidance for improvement.
Problem Statement
Coaching with Scorecards
Avoma Scorecards standardise evaluations enabling actionable coaching.
AI scoring ensures consistency, while Manual scoring allows personalised feedback.

Solution
Empowering with Dashboards
Dashboards offer a clear view of performance trends.
Dashboards also provids granular insights for teams in multiple ways.
Dashboard helps identify strengths, pinpoint gaps, and drive focused coaching for continuous improvement

Design Process
Understanding & Research
Worked closely with Stakeholders to define scorecard objectives.
Listened to customer conversations to understand their problems
Ideate & Design
Concept Ideation —> Paper wireframes —> Information Architecture —> User flows —> Concept finalisation —> High-Fidelity designs —> Visual elements
Feedback and Iteration
Feedback iterations, User testing, alignment with workflows.
Ensured solutions addressed real-world challenges.
Collaboration
with product managers, engineers, data scientists, sales teams, etc.
QA
Design QA —> ensuring smooth implementation.
Roles & Timeline
Roles
UX & Product Designer
Timeline
Phase 1: Initial Research
2 weeks
Phase 2: Manual scorecards configuration & scoring conversations
4 weeks
Phase 3: AI Scorecards configuration & Auto-scoring rule engine
4 weeks
Phase 4: Scorecards dashboards
8 weeks
Tools
Figma | Miro | Notion
Design Process
Understanding & Research
Worked closely with Stakeholders to define scorecard objectives.
Listened to customer conversations to understand their problems
Ideate & Design
Concept Ideation —> Paper wireframes —> Information Architecture —> User flows —> Concept finalisation —> High-Fidelity designs —> Visual elements
Feedback and Iteration
Feedback iterations, User testing, alignment with workflows.
Ensured solutions addressed real-world challenges.
Collaboration
with product managers, engineers, data scientists, sales teams, etc.
QA
Design QA —> ensuring smooth implementation.
Roles & Timeline
Roles
UX & Product Designer
Timeline
Phase 1: Initial Research
2 weeks
Phase 2: Manual scorecards configuration & scoring conversations
4 weeks
Phase 3: AI Scorecards configuration & Auto-scoring rule engine
4 weeks
Phase 4: Scorecards dashboards
8 weeks
Tools
Figma | Miro | Notion
Gong
Manager-driven manual scorecards
Strong conversation analytics, but limited automated evaluation
Coaching depends heavily on manager time and interpretation
Chorus
Manual and customizable scorecards
Some AI conversation insights, but scoring remains largely manual
Evaluation consistency varies across managers
What Avoma aims to enable
AI-driven auto-scoring based on predefined coaching criteria
Consistent and objective evaluations across all calls
Instant coaching insights for reps after every conversation
Performance tracking over time for both reps and managers
Reduce manual effort and scale coaching across teams
"While Gong and Chorus rely primarily on manager-led evaluations, Avoma focuses on scalable, AI-driven coaching that delivers consistent, real-time performance insights."
Competitive Insight: Coaching & Scorecards
Gong
Manager-driven manual scorecards
Strong conversation analytics, but limited automated evaluation
Coaching depends heavily on manager time and interpretation
Chorus
Manual and customizable scorecards
Some AI conversation insights, but scoring remains largely manual
Evaluation consistency varies across managers
What Avoma aims to enable
AI-driven auto-scoring based on predefined coaching criteria
Consistent and objective evaluations across all calls
Instant coaching insights for reps after every conversation
Performance tracking over time for both reps and managers
Reduce manual effort and scale coaching across teams
"While Gong and Chorus rely primarily on manager-led evaluations, Avoma focuses on scalable, AI-driven coaching that delivers consistent, real-time performance insights."
Competitive Insight: Coaching & Scorecards

After analyzing 5.2 million meetings, we found out that — less than 1% of the sales calls are reviewed, despite having the right tools in place.
Data insights
Users & their goals
The primary users of scorecards are managers & employees
Anyone who is Team Leader:
(Sales, Customer success, HR/ Operations Managers)
Evaluate team performance, provide feedback & insights.
Ensure members align with best practices and goals.
Identify areas for training and development.
Anyone who is Employee
Get coached & get direction to align with best practices
Learn from peers or managers

After analyzing 5.2 million meetings, we found out that — less than 1% of the sales calls are reviewed, despite having the right tools in place.
Data insights
Users & their goals
The primary users of scorecards are managers & employees
Anyone who is Team Leader:
(Sales, Customer success, HR/ Operations Managers)
Evaluate team performance, provide feedback & insights.
Ensure members align with best practices and goals.
Identify areas for training and development.
Anyone who is Employee
Get coached & get direction to align with best practices
Learn from peers or managers

Sarah
Sales Manager
15y in sales and coaching teams
Master’s in Business Administration
Goals
Ensure team follows sales methodology and meets targets.
Provide timely, data-driven coaching to improve rep performance.
Track team performance trends and identify skill gaps.
Maintain consistent evaluation and coaching across the team
Challenges
Spending excessive time manually reviewing calls.
Inconsistent or subjective performance evaluation.
Limited visibility into individual and team improvement over time.
Difficulty scaling coaching across a growing team.

Josh
Sales Representative
6y in sales
Bachelor’s in Business Administration
Goals
Get clear, AI-driven feedback to improve call performance.
Understand what works (top behaviors, talk patterns, winning techniques).
Track personal performance trends and progress over time.
Increase conversions and consistently achieve sales targets.
Challenges
Lack of timely, actionable coaching after calls.
Unclear reasons for lost deals or poor outcomes.
Time-consuming manual review of long call recordings.
Inconsistent or subjective feedback from managers.
User Persona

Sarah
Sales Manager
15y in sales and coaching teams
Master’s in Business Administration
Goals
Ensure team follows sales methodology and meets targets.
Provide timely, data-driven coaching to improve rep performance.
Track team performance trends and identify skill gaps.
Maintain consistent evaluation and coaching across the team
Challenges
Spending excessive time manually reviewing calls.
Inconsistent or subjective performance evaluation.
Limited visibility into individual and team improvement over time.
Difficulty scaling coaching across a growing team.

Josh
Sales Representative
6y in sales
Bachelor’s in Business Administration
Goals
Get clear, AI-driven feedback to improve call performance.
Understand what works (top behaviors, talk patterns, winning techniques).
Track personal performance trends and progress over time.
Increase conversions and consistently achieve sales targets.
Challenges
Lack of timely, actionable coaching after calls.
Unclear reasons for lost deals or poor outcomes.
Time-consuming manual review of long call recordings.
Inconsistent or subjective feedback from managers.
User Persona

Core Concept

Core Concept

About Scorecards & Coaching

About Scorecards & Coaching

Score Calculation

Score Calculation

Information Architecture

Information Architecture
User Flow
Manager
Employee
AI
User Flow
Manager
Employee
AI
Wireframes
Tool used: Balsamiq
Wireframes
Tool used: Balsamiq
Scorecard Creation
Scorecard Creation
Scorecards inside Conversations
Scorecards inside Conversations
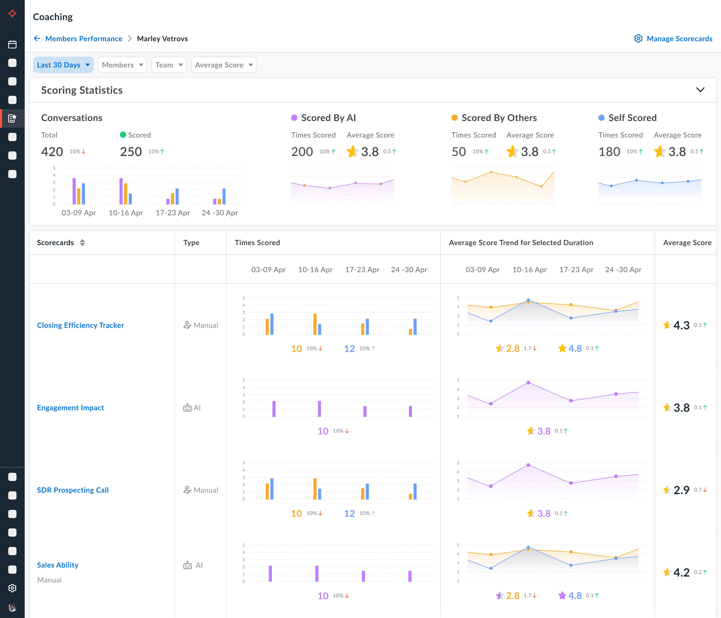
Dashboard: Members Performance
Dashboard: Members Performance
Dashboard: Scorecard Performance
Dashboard: Scorecard Performance


Customer Feedback


Customer Feedback

Key Observations

Key Observations
Relevant Links
Thank You!
Relevant Links
Thank You!
Avoma AI Coaching Assistant
Avoma AI Coaching Assistant
Navigation
Case studies
© 2025 Aishwarya Chandan
Navigation
Case studies
© 2025 Aishwarya Chandan
Navigation
Case studies
© 2025 Aishwarya Chandan





















