Avoma is an AI-powered meeting lifecycle assistant designed to enhance collaboration and productivity. It helps teams streamline meeting workflows with features like automated note-taking, actionable insights, and AI-driven coaching. Avoma empowers better conversations, improved outcomes, and smarter decision-making.
The Challenges of Manual Coaching
No Standardisation & no track of Performance
Transforming Coaching with Scorecards
Empowering Managers with Dashboards
Requirement Gathering & Research
Ideate & Design
Feedback and Iteration
Gathered feedback from stakeholders, managers, and test users to refine designs iteratively. Ensured solutions addressed real-world challenges, enhanced usability, and aligned with team workflows.
Collaboration
Worked closely with product managers, engineers, and data scientists to ensure technical feasibility.
QA
Participated in quality assurance to validate implementation met design specifications.
Roles
User Experience (UX Researcher)
Interaction (IxD) Designer
User Experience (UX) Designer
User Interface (UI) Designer
Product Manager (when PM wasn't there)
Skills
User Research & Competitive Analysis
Product Design (UI & UX)
Product Management for dashboards when dedicated PM was not there.
Icon design
Timeline
Tools
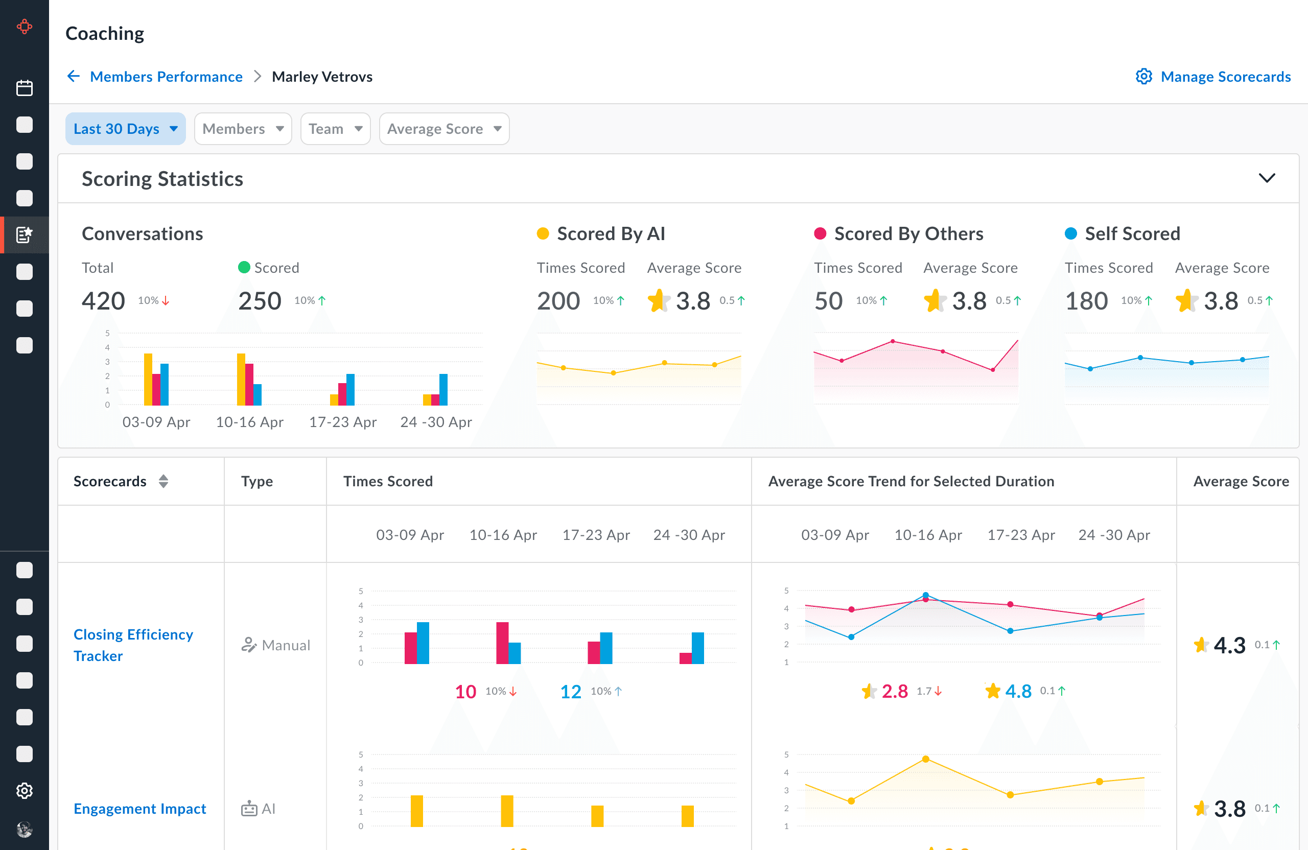
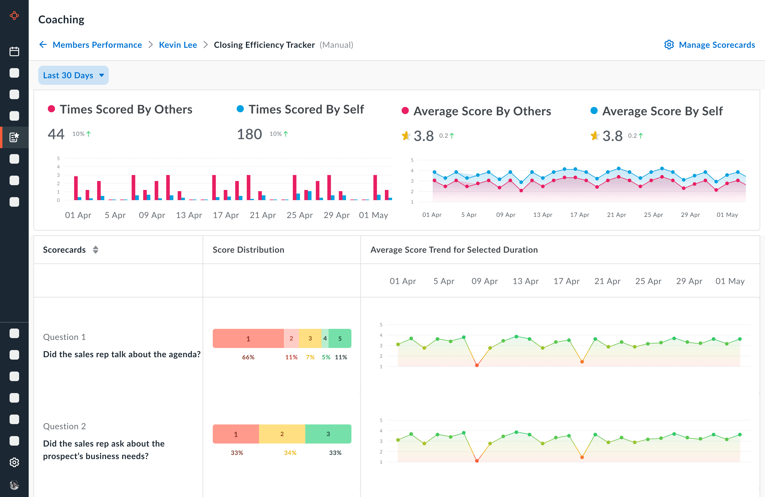
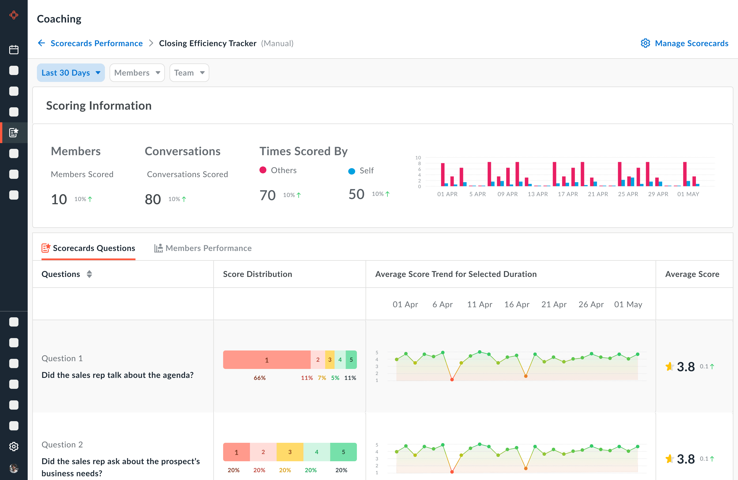
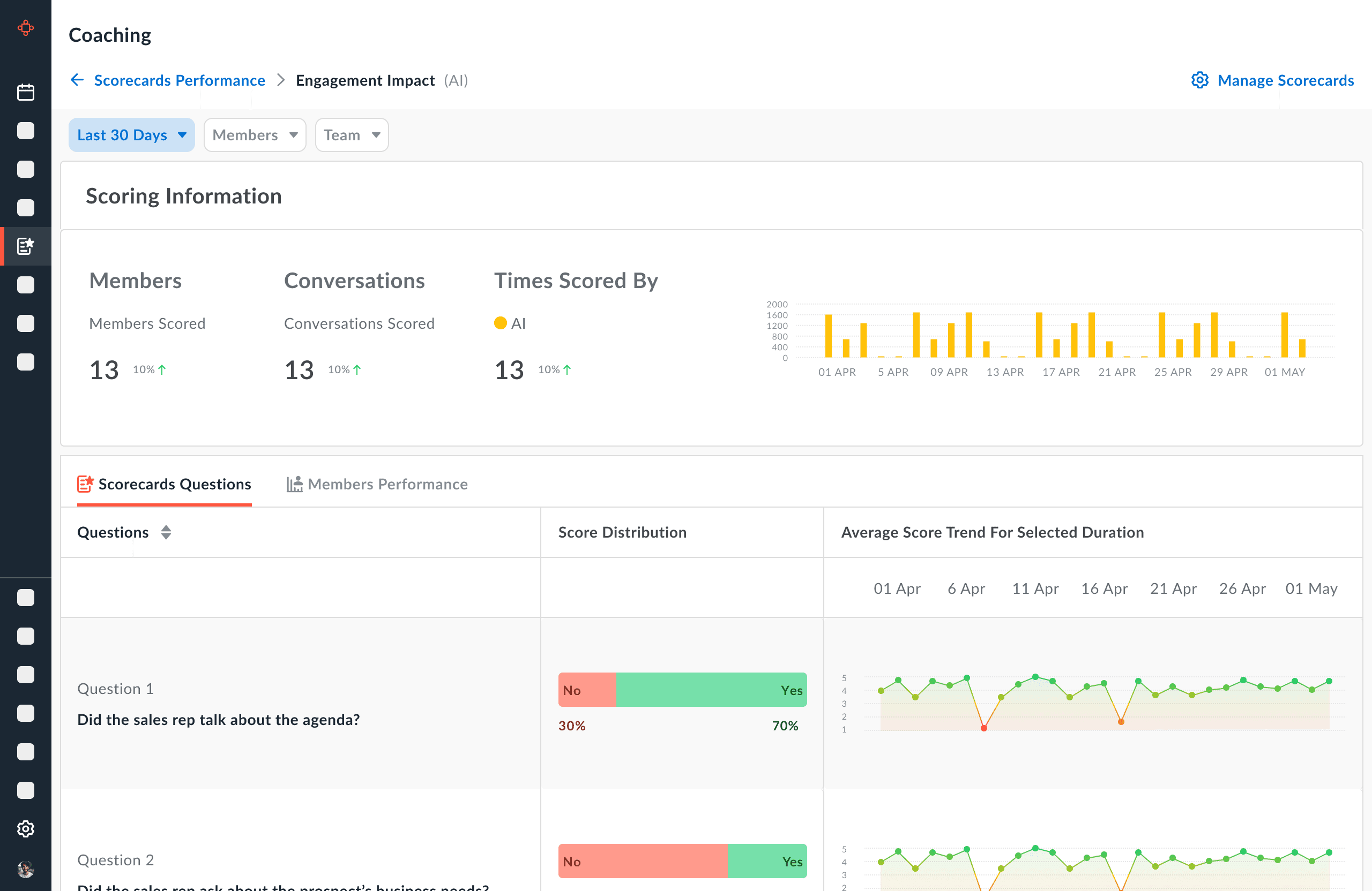
After analyzing 5.2 million meetings, we found out that — less than 1% of the sales calls are reviewed, despite having the right tools in place.
The real users of scorecards are primarily managers and coaches within organizations.
Sales Managers: Evaluate and provide feedback on sales calls, ensuring members align with best practices and goals.
Customer Success Managers: Assess customer interactions to ensure high-quality and consistent customer experience.
Team Leaders: In charge of evaluating team performance, providing insights, and helping team members improve.
Coaches or Trainers: Mentor and guide employees, ensuring they meet performance expectations.
HR/ Operations Managers: Assess overall team efficiency, quality of work, and identify areas for training and development.
What is scorecard?
As part of the members coaching by sales, CRO, CSM leaders we want to give them the ability to rate the conversations (Meetings + Calls), Scorecards aims to give that ability to rate these conversations and help the rep improve through that.
Eventually we will have AI giving out these scores.
Who can give score?
Managers, Leaders, etc.
Who get the scores?
Any organisation Member
How this is done?
Members having Admin role create the scorecard forms.
Scorecards are available for entire org.
How the Scorecards are created?
You might have more questions here, but Lets see the magic!
Where and How the Scoring is done?
Inside the meeting! but again lets see how this is done step-by-step!
What is interesting?
The “Gamification” and the “Hooked” model. To see scores, reps will have to self score first.

The difference between "Manual" & "AI" scorecards is that, AI scorecards are to auto-score conversations. So there will be "Rule Engine" to filter the conversations based on available filters for conversations. So there will be a section called "Auto-Scoring Rules". The Scorecard info & Questions section remains as it is































































